Site performance, Server errors, outages and tunings

1606 Replies, 514894 Views

I use FF (v 40.0.3) , win 7
I'll download chrome some day and try it, but I ain't no fan of google.
Strange, I also use firefox (different versions, different systems). Any proxy servers in between? Or funny extensions?
Added favicon (LR on the left side of the side name in the browser tabs). What do you think?
(13 Sep 2015, 13:22 )Like Ra Wrote: Strange, I also use firefox (different versions, different systems). Any proxy servers in between? Or funny extensions?

No proxy.
I use adblock and ghostery, but those 2 never gave me problems (up till now?)
Yes, they are fine. I wonder if you are indeed "lucky" to be exactly in time with the crashes, upgrades, and restarts 😁
Who knows 😊 Usually I'm not not known for my luck, rather vice versa.

You have an favicon for your site! Nice, I missed that.
BTW, HHVM crashed again (and automatically restarted) in the morning at 05:51 GMT:

Sep 15 05:51 stacktrace.22933.log

😕
(This post was last modified: 15 Sep 2015, 10:49 by Like Ra.)
Just look at these $#&$&*@ site rippers:

 rippers-20150916.png   

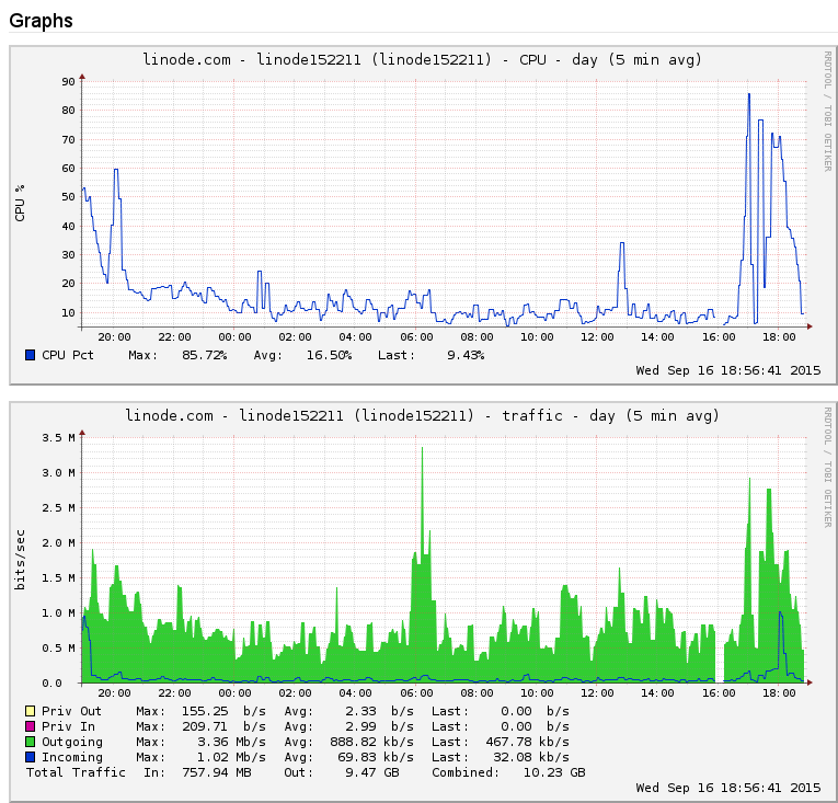
Without HHVM, the site would be down all day today.  If only I could run HHVM in repository authoritative mode, the CPU load would be several times lower...

Still, I've done a good job 😉
Heyho,

if that traffic somehow has a pattern (known spambot/botnet/whatever), maybe you should check whether fail2ban could be used to solve this - if you're familiar with regexes, you can match that against the logfile and block the incoming packets using IPTables or so. You could also import a blocklist (Spamhaus for example) into that....
Had to do that myself with an old project of mine - saved me from having to get a more expensive server though, so was worth the effort.
BTW, nice favicon you got!

Regards

madscientist
No, in this case they were real users from t-ipconnect.de 😁 The IP-addresses are dynamic, so blocking has a limited effect.

(16 Sep 2015, 21:25 )madscientist Wrote: BTW, nice favicon you got!
(15 Sep 2015, 08:54 )herrpee Wrote: You have an favicon for your site! Nice, I missed that.

Thanks guys, finally made it three days ago:

(13 Sep 2015, 21:36 )Like Ra Wrote: Added favicon

Was too lazy to draw it by hand, though. Will probably redo it .. later ... 😁
(This post was last modified: 16 Sep 2015, 22:31 by Like Ra.)

Possibly Related Threads…
Thread Author Replies Views Last Post
  An interesting read for site admins Max515 4 994 10 Jun 2025, 17:04
Last Post: Zooy
  Site reviews Like Ra 6 1,491 12 Feb 2025, 00:49
Last Post: Like Ra
  Site access blocked from some public places Like Ra 11 6,664 07 Apr 2024, 01:18
Last Post: Like Ra
  Site rendering on Apple devices Like Ra 85 21,355 13 Aug 2023, 17:25
Last Post: Like Ra
  How to improve the site navigation Like Ra 10 8,686 03 Aug 2023, 23:27
Last Post: Like Ra