Site performance, Server errors, outages and tunings

1606 Replies, 514888 Views

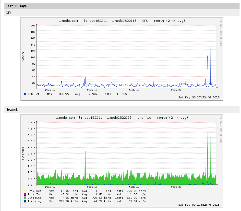
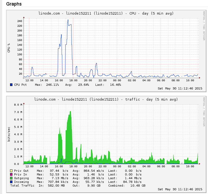
I noticed two huge peaks yesterday:

 site-stat-20150530.png    this is the combined second peak

 site-stat-20150530-02.png    two peaks are clearly visible here

It does not like that it was a site rip, because the cache is still intact. Need to analyse the logs... Another reason to implement HHVM instead of PHP ASAP.
(This post was last modified: 30 May 2015, 19:04 by Like Ra.)
Yesterday I removed Google Analytics tracker (the last tracker) from all pages. I do not use this statistics anyway, I do not think that Google increases the page ranks based on the GA tracker, the mobile versions do not include the tracker, it's blocked by some AdBlockers and visitors usually prefer not to be tracked. At least I noticed that the page responsiveness jumped up a bit and the site metrics agree with me. So, win-win situation 😉
The migration from Xen (EOLed) to KVM (new default virtualization platform at Linode) did not go well last night and the virtual OS did not boot. I logged a case within Linode and currently the system is working using the rescue kernel. The reason why it did not boot up was explained by the engs (different device names), but right now I do not see any old names in the config. Either they were reset properly by the rescue kernel or there is something else... Need to investigate further, so please expect more "downs".
Rebooted to the correct kernel. Everything looks fine 😉

Linode claims that the performance should be much better, than with Xen, but I do not see it in the web-performance measuring tools. But the booting up time is indeed shorter, and I see much less disk activity. What is good.

Next is forum software upgrade (security and bugs). More work 😁
Unbelievable...  Simple migrating from one virtual environment to another solved the problem that was bugging me for years - high disk utilization. Under the similar load the I/O rate now is 5-10 times (times! not percent!) less than before.

 disk-load-20150616.png   

Not bad, huh? I do not think that it's noticeable for a "normal visitor" under "normal load", but it definitely makes the system much more resilient and immune to peaks, scans, rips, etc.
(15 Apr 2013, 13:15 )Like Ra Wrote: The CPU is now different:

Intel® Xeon® CPU E5-2630L 0 @ 2.00GHz 15MB cache
And it's different again:

Intel® Xeon® CPU E5-2680 v3 @ 2.50GHz 30MB cache

Looks like another free improvement 😉
(This post was last modified: 16 Jun 2015, 22:07 by Like Ra.)
I have updated the forum software to the latest version. Let me know if anything is broken.
You make long days Ra 😊
Yeah, I need 36 hours a day...
(06 Jul 2015, 10:48 )Like Ra Wrote: Yeah, I need 36 hours a day...

Though I'm not a doctor I feel that I should prescribe some rest - you're working very hard and all that work without any play can't be good.

May I suggest a break from up-grading and improving the already very excellent site and taking some time to relax and maybe, just maybe, enjoy a little self-bondage fun yourself?

MJ

Possibly Related Threads…
Thread Author Replies Views Last Post
  An interesting read for site admins Max515 4 994 10 Jun 2025, 17:04
Last Post: Zooy
  Site reviews Like Ra 6 1,491 12 Feb 2025, 00:49
Last Post: Like Ra
  Site access blocked from some public places Like Ra 11 6,664 07 Apr 2024, 01:18
Last Post: Like Ra
  Site rendering on Apple devices Like Ra 85 21,354 13 Aug 2023, 17:25
Last Post: Like Ra
  How to improve the site navigation Like Ra 10 8,686 03 Aug 2023, 23:27
Last Post: Like Ra